Gestion des abonnements multiples sur un même utilisateur
Plusieurs abonnements
Modification de l'attribution dans la gestion des membres
- Dans l'interface des membres, lorsque vous avez un client avec plusieurs abonnements actifs sur le même compte, vous allez voir une icône bleue apparaître à côté du contrat principal.
- La section "contrat futur" a été migré avec la section "abonnement actif" pour vous offrir une liste complète de tous vos contrats actifs. Vous pouvez attribuer un nouvel abonnement en cliquant sur nouveau contrat.
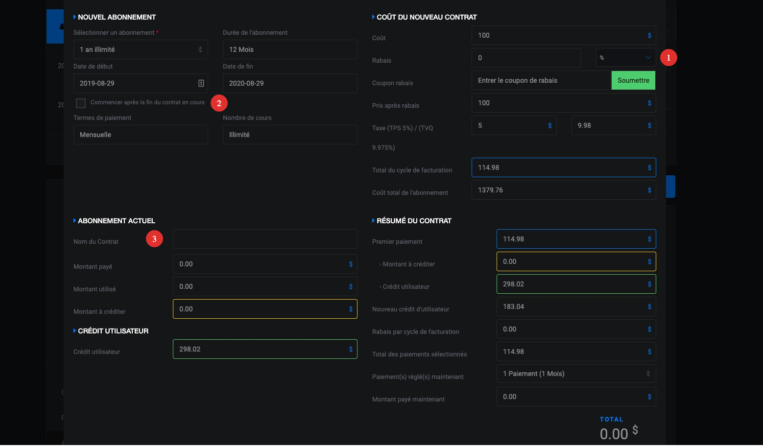
Attention * Si vous voulez modifier ou remplacer un abonnement actif, vous devez d'abord le sélectionner et ensuite cliquer sur "modifier abonnement". (Point #3) - Toutes les actions reliées au changement d'abonnement ont été rassemblé au point #3.
- Vous pouvez désormais voir la progression de chacun de vos contrats en simultané.
- Lorsque vous planifier un changement d'abonnement, vous pourrez apercevoir une indication mentionnant le numéro de contrat que le nouveau contrat remplacera.

Modification de l'interface de confirmation d'abonnement
- Le "pop up" afin d'ajouter un rabais ou code promo a été migré dans le même interface de confirmation afin d'accélérer vos actions.
- Lorsque que vous sélectionnerez l'option "Commencer après la fin du contrat en cours", si vous avez plusieurs contrats actifs, vous devrez ensuite sélectionner le contrat actif à modifier au point #3.

Comment s'assurer que l'abonnement est bien choisi pour le cours ?
Au moment ou le membre s'enregistre à une classe ou qu'un administrateur enregistre un membre à une classe, il est possible de choisir sur quel abonnement vous voulez que le cours soit débité.
De l'interface administrateur voici comment faire :
Quand vous cliquez sur un cours pour ajouter un membre, vous devez cliquer sur la petite flèche à gauche pour sélectionner le bon abonnement.

Du côté membre sur la version web et l'application mobile, un choix déroulant va apparaître pour que ce client fasse sa sélection. Si l'abonnement ne lui donne pas accès à ce cours il ne sera pas en mesure de s'enregistrer.
Si jamais vous avez des questions spécifiques sur la gestion des contrats multiples, n'hésitez-pas à nous écrire à info@myfliip.com :)